How to check VPN bandwidth utilization on Prisma Access using Strata Cloud manager

How to check VPN bandwidth utilization on Prisma Access using Strata Cloud manager

1682
Created On 04/22/25 10:42 AM - Last Modified 06/24/25 20:45 PM


Objective


  • To check the VPN bandwidth Utilization on Prisma Access using Strata Cloud Manager
  • This is useful if there is a slowness for traffic passing through Prisma Access node due to overutilizing specific node at Prisma Access.


Environment


  • Strata Cloud Manager
  • Prisma Access


Procedure


  1. Login into the hub.
  2. go to Strata Cloud Manager.

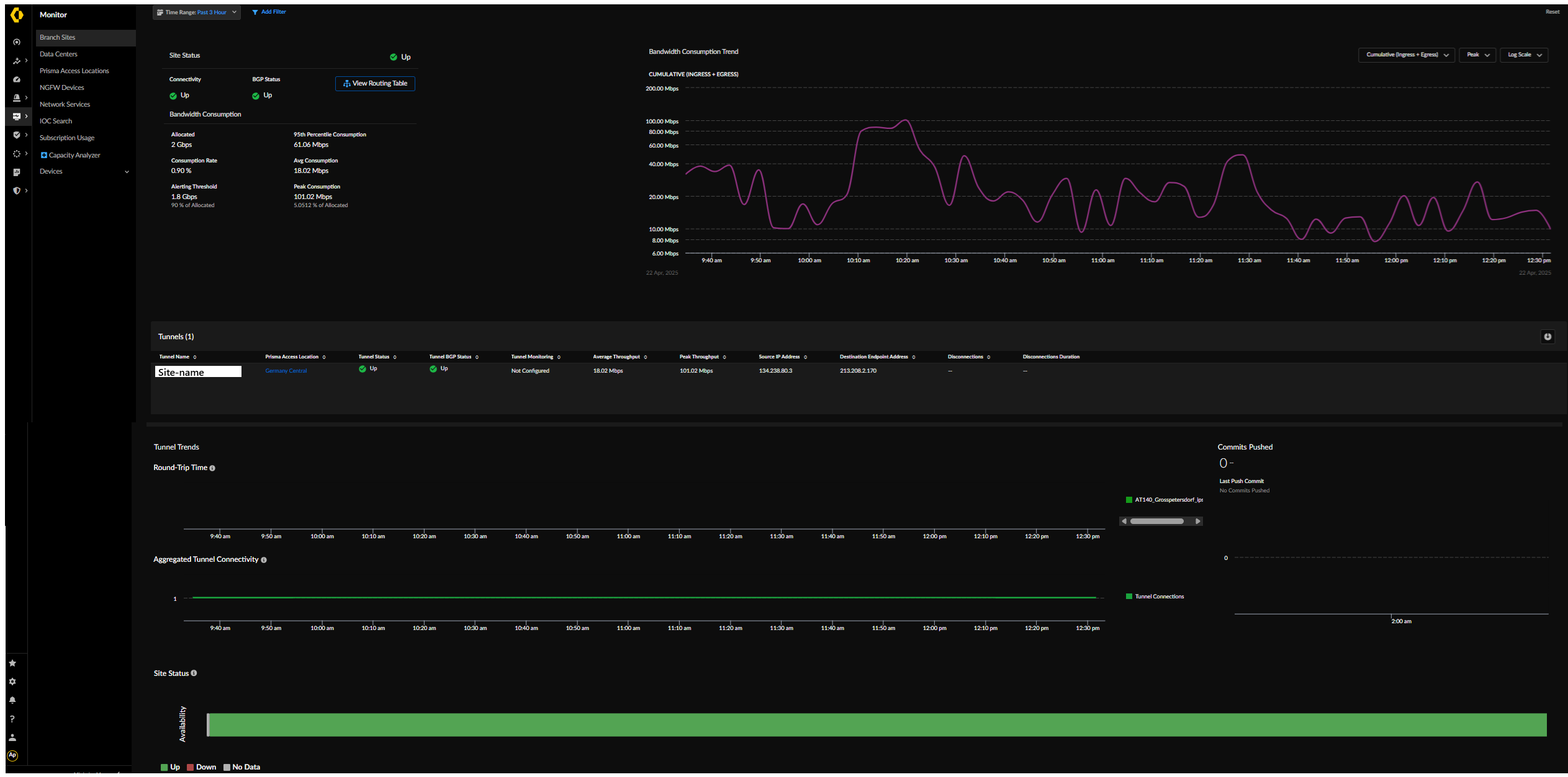
  1. Go to Monitor>Branch Sites.

  1. Here you can check VPN utilization per compute location and per VPN tunnels terminated on that compute location. At the bottom there is a possibility to check where tunnels is terminated (which compute location), if tunnel is up, how many bandwidth is assigned and how much it is utilized. 

  1. If needed specific Site can be checked by Clicking Site name.



Actions
  • Print
  • Copy Link

    https://knowledgebase.paloaltonetworks.com/KCSArticleDetail?id=kA1Ki000000XZK2KAO&lang=en_US&refURL=http%3A%2F%2Fknowledgebase.paloaltonetworks.com%2FKCSArticleDetail